


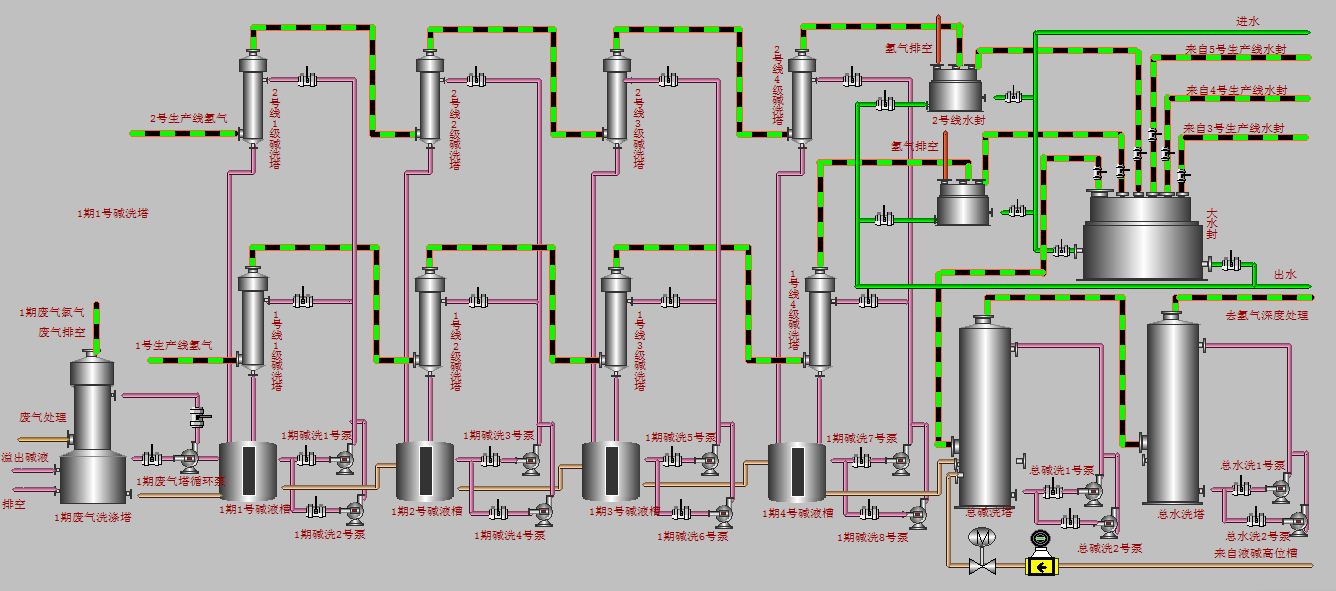
四川希望电盐产业有限公司3.3万吨/年氯酸钠项目,项目位于茂县雅都乡,主要建设内容为扩建一条3.3万t/a的氯酸钠生产线及其配套设施,总投资5320万元,电解尾气经过洗涤塔洗涤后氯气的排放浓度达到《大气污染物综合排放标准》(GB16297-1996)最高允许排放浓度限值;颗粒物、氯化氢和氯气的无组织排放浓度均达到《大气污染物综合排放标准》(GB16927-1996)无组织排放最高允许排放浓度限值;环境空气3个监测点位总悬浮颗粒物的监测值均达到《环境空气质量标准》(GB3095-1996)二级标准;氯气、氯化氢的监测值均达到《工业企业设计卫生标准》(TJ36-79)“居住区大气中有害物质的最高允许排放浓度限值”。
我公司承担该项目的低压电气成套,自动控制系统和氯气在线监测设备的安装、调试、培训等工作。通过对系统的调试,达到业主要求的自动化控制功能和环保局要求的环保要求。
下一篇:雅安市宝兴县污水处理控制系统